← Works 一覧に戻る

TaskLite

サイトを見る →
TaskLite

✨ Features

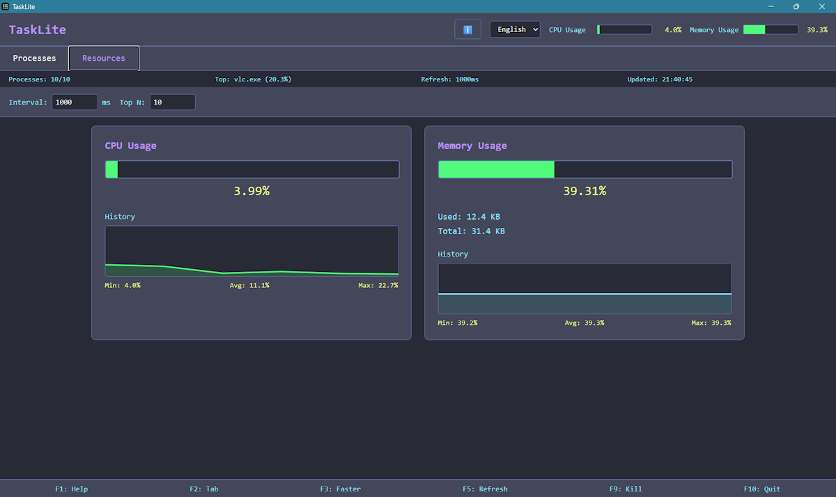
htop ライクな UI

  • Dracula カラースキーム - 目に優しいダークテーマ
  • 色付きプログレスバー - 状況を直感的に可視化
  • 高密度レイアウト - 画面を無駄なく活用
  • キーボードショートカット - F1-F10 をサポート
  • 内蔵ヘルプ - F1 で対話型ヘルプダイアログを表示

多言語対応(i18n)

  • 日本語 - メイン言語
  • 英語 - フルサポート
  • 即時切り替え - リロード不要

プロセス管理

  • リアルタイム一覧表示(CPU 降順の Top N)
  • 色分けされた CPU 使用率バー
  • 確認付きプロセス終了
  • 検索・フィルター機能
  • 表示件数の設定(10〜100 プロセス)

システムリソース

  • CPU / メモリ監視
  • 60 秒履歴チャート
  • グラデーション可視化
  • ヘッダーのリアルタイムメーター

設定

  • 設定の自動保存 - 言語、更新間隔、表示件数
  • 更新間隔の調整 - 1000〜5000ms(F3/F4)
  • 設定の永続化 - localStorage に保存

公開日: 2026/3/8